Современная энергетика переживает фундаментальную трансформацию. Централизованные электростанции постепенно уступают место распределённым системам генерации, где солнечные панели на крышах домов и небольшие ветряные турбины работают в тандеме с накопителями энергии.
Понять принципы работы таких систем — задача непростая, ведь в них одновременно действуют множество взаимосвязанных факторов: интенсивность солнечного излучения, скорость ветра, уровень потребления и состояние батарей. Именно для решения этой образовательной задачи создан Microgrid Simulator — интерактивное веб-приложение, позволяющее в режиме реального времени моделировать работу автономной энергосистемы с возобновляемыми источниками.
Концепция и назначение
Микросеть (microgrid) представляет собой локальную энергосистему, способную функционировать как автономно, так и в связке с основной электрической сетью. В отличие от традиционной модели электроснабжения, где электричество течёт в одном направлении — от крупной электростанции к потребителю, — микросеть образует замкнутую экосистему с собственными источниками генерации, накопителями и потребителями.
Данный симулятор создан как образовательный инструмент, позволяющий наглядно изучить взаимодействие компонентов такой системы. Пользователь может экспериментировать с различными параметрами, наблюдая в реальном времени, как изменение погодных условий или нагрузки влияет на энергетический баланс. Это особенно ценно для студентов энергетических специальностей, инженеров, проектирующих автономные системы электроснабжения, и всех, кто интересуется технологиями «зелёной» энергетики.
Подробно об микросетях смотрите здесь: Что такое микросеть и как она работает

Компоненты виртуальной микросети
1) Солнечная генерация
Солнечные панели в симуляторе моделируются с учётом реальных физических принципов фотоэлектрического преобразования. Мощность генерации рассчитывается по формуле, учитывающей три ключевых параметра: максимальную установленную мощность панелей (от 10 до 200 кВт), уровень инсоляции (интенсивность солнечного излучения от 0 до 100%) и КПД преобразования, заложенный в систему на уровне 18% — типичное значение для современных кремниевых фотоэлементов.
Пользователь может регулировать как установленную мощность солнечной станции, так и текущий уровень освещённости, имитируя различные погодные условия — от яркого солнечного дня до пасмурной погоды. Визуализация на схеме микросети отображает активность панелей анимированными солнечными лучами, интенсивность которых пропорциональна генерируемой мощности.
2) Ветровая генерация
Модель ветрогенератора построена на классическом уравнении аэродинамической мощности. Для расчёта используется плотность воздуха (1,225 кг/м?), коэффициент использования энергии ветра (0,4 — близко к теоретическому пределу Бетца) и кубическая зависимость мощности от скорости ветра. Номинальная скорость, при которой турбина достигает максимальной мощности, принята равной 12 м/с.
Диапазон настроек позволяет задавать скорость ветра от штиля до сильного ветра (25 м/с) и максимальную мощность турбины от 10 до 150 кВт. На визуальной схеме лопасти ветрогенератора вращаются с частотой, пропорциональной текущей выработке, создавая интуитивно понятную обратную связь.
3) Система накопления энергии
Аккумуляторная батарея выполняет функцию буфера между генерацией и потреблением. Её параметры включают ёмкость (от 50 до 500 кВт·ч), максимальную мощность заряда/разряда (от 20 до 100 кВт) и текущий уровень заряда (State of Charge, SoC). Начальный заряд установлен на 50%, а допустимый диапазон ограничен от 10% до 100% для имитации реальных ограничений литий-ионных накопителей.
Логика работы батареи автоматическая: при избытке генерации система переходит в режим зарядки, при дефиците — разряжается. Индикация состояния меняет цвет в зависимости от уровня заряда: зелёный при достаточном запасе, жёлтый при среднем уровне и красный при критически низком.
4) Нагрузка
Потребитель в модели представлен упрощённо — как постоянная нагрузка, мощность которой можно варьировать от 10 до 150 кВт. Дополнительно предусмотрены четыре профиля нагрузки, характерные для разного времени суток: утренний (50 кВт), дневной (80 кВт), вечерний пиковый (100 кВт) и ночной (30 кВт). Это позволяет быстро переключаться между типичными режимами потребления.
5) Визуализация и мониторинг
Центральным элементом интерфейса служит интерактивная схема микросети, отрисованная на HTML5 Canvas. На ней представлены все четыре компонента — солнечная панель, ветротурбина, батарея и нагрузка (изображённая в виде дома), — соединённые линиями энергетических потоков. Направление и интенсивность потоков обновляются в реальном времени: сплошные стрелки показывают основной путь энергии от генераторов к нагрузке, пунктирные — процессы зарядки и разрядки батареи.
| Компонент | Диапазон настроек | Визуальный индикатор |
|---|---|---|
| Солнечные панели | 10–200 кВт мощности, 0–100% инсоляции | Анимированные солнечные лучи |
| Ветрогенератор | 10–150 кВт мощности, 0–25 м/с ветра | Вращающиеся лопасти |
| Батарея | 50–500 кВт·ч ёмкости, 20–100 кВт мощности | Уровень заполнения с цветовой индикацией |
| Нагрузка | 10–150 кВт | Подсветка окон дома |
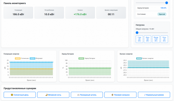
Панель мониторинга отображает четыре ключевые метрики: суммарную генерацию, общее потребление, энергетический баланс (разницу между выработкой и потреблением) и время симуляции. Положительный баланс окрашивается зелёным — система вырабатывает больше, чем потребляет, избыток идёт на зарядку батареи. Отрицательный баланс выделяется красным — недостаток компенсируется из накопителя.
Графический анализ динамики
Три временны?х графика, построенных с использованием библиотеки Chart.js, фиксируют историю ключевых параметров.
График генерации показывает вклад солнечной и ветровой составляющих раздельно, что позволяет оценить комплементарность источников — например, ветер часто усиливается в пасмурную погоду, частично компенсируя падение солнечной генерации. График заряда батареи визуализирует динамику SoC, наглядно демонстрируя циклы накопления и расходования энергии. График баланса отображает мгновенную разницу между выработкой и потреблением.
Данные накапливаются по мере работы симуляции, сохраняя последние 30 точек измерений. Это позволяет отслеживать тренды даже при длительных экспериментах.
Предустановленные сценарии
Для быстрого моделирования типичных ситуаций предусмотрено пять сценариев, каждый из которых автоматически устанавливает комбинацию параметров:
- Солнечный день имитирует условия максимальной солнечной генерации при слабом ветре (инсоляция 90%, скорость ветра 3 м/с, нагрузка 70 кВт). В этом режиме солнечные панели становятся основным источником, батарея активно заряжается.
- Ветреная ночь моделирует противоположную ситуацию: нулевая инсоляция, сильный ветер (15 м/с), пониженная ночная нагрузка (40 кВт). Здесь доминирует ветрогенерация, демонстрируя важность диверсификации источников.
- Пасмурный штиль — наиболее сложный режим с низкой инсоляцией (20%) и практически отсутствующим ветром (2 м/с) при умеренной нагрузке (60 кВт). Система вынуждена полагаться на батарею, наглядно показывая роль накопителя в обеспечении надёжности.
- Пиковая нагрузка сочетает умеренную генерацию (инсоляция 50%, ветер 6 м/с) с высоким потреблением (120 кВт), моделируя вечерний пик спроса.
- Нормальный режим представляет усреднённые условия эксплуатации для базового ознакомления с системой.
Управление симуляцией
Верхняя панель управления содержит кнопки запуска и паузы, сброса симуляции к начальным условиям, а также селектор скорости времени с коэффициентами 1x, 2x, 5x и 10x. Ускорение позволяет наблюдать долгосрочные процессы — например, полный цикл разрядки батареи — за приемлемое время.
Кнопка справки открывает модальное окно с подробными инструкциями по использованию симулятора, описанием компонентов и рекомендуемыми экспериментами.
Техническая реализация
Приложение построено как чистый клиентский веб-интерфейс без серверной части, что обеспечивает моментальный запуск и работу офлайн. Код структурирован по принципу разделения ответственности: модуль управления состоянием хранит текущие значения всех параметров, классы SolarGenerator, WindGenerator и Battery инкапсулируют расчётную логику, а функции обновления UI и Canvas обеспечивают визуализацию.
Анимационный цикл построен на requestAnimationFrame с частотой до 60 кадров в секунду, при этом физические расчёты выполняются с временны?м шагом, пропорциональным реальному времени между кадрами, умноженному на выбранный множитель скорости. Это гарантирует корректность симуляции независимо от производительности устройства.
Стилевая система использует CSS-переменные с поддержкой тёмной темы через медиазапрос prefers-color-scheme и атрибут data-color-scheme, обеспечивая комфортную работу в любое время суток. Адаптивная вёрстка с CSS Grid автоматически перестраивает компоновку под экраны разной ширины — от мобильных устройств до широкоформатных мониторов.
Образовательная ценность
Симулятор микросети создан прежде всего как инструмент для освоения фундаментальных концепций современной энергетики, построенной на основе возобновляемых источников. Через интерактивное экспериментирование пользователь постигает реальные сложности и особенности работы автономных энергосистем, которые невозможно полностью понять через одну теорию.
Непостоянство возобновляемых источников и её последствия
Первый и наиболее очевидный урок, который демонстрирует симулятор, — кардинальное отличие ВИЭ от традиционных генераторов в плане предсказуемости и управляемости выработки.
Электростанции, работающие на угле, газе или атомной энергии, обладают замечательным свойством: оператор системы может в любой момент увеличить или уменьшить их мощность в зависимости от текущего спроса. Генератор — это управляемый источник энергии, подчиняющийся командам диспетчера сетевой компании. На этом базировалась вся архитектура электроэнергетики XX века: спрос и предложение согласовывались путём регулирования генерации.
В отличие от этого, солнечные панели и ветровые турбины — источники, зависимые от капризов природы. Интенсивность солнечного излучения проходит через суточный цикл: от нуля ночью до максимума в полдень. При этом облачность, сезонный угол солнца и даже загрязнение поверхности панелей вводят дополнительные вариации. Ветер вообще непредсказуем: он может резко усилиться, затихнуть или вовсе исчезнуть, и ни один оператор не сможет «приказать» погоде измениться.
Пользователь, экспериментируя с симулятором, быстро сталкивается с этой реальностью. Установив максимальную инсоляцию в 100% на весь день, он наблюдает, как система работает идеально — батарея заряжается днём, разряжается ночью, баланс энергии оптимален.
Но стоит переключиться на сценарий «Пасмурный штиль» с инсоляцией 20% и ветром 2 м/с, как становится ясным: оба генератора почти бездействуют, система моментально переходит в режим разрядки батареи, и если запас её энергии недостаточен, начинают проблемы.
Это приводит к ключевому осознанию: если полагаться только на ВИЭ без накопителя, надёжность электроснабжения будет крайне низкой. Периоды генерации перемежаются периодами штиля и ночи, когда выработка падает к нулю, но потребитель не готов отключиться.
Попытка пользователя пройти «Пасмурный штиль» с малой батареей (например, 50 кВт·ч) показывает, как система быстро исчерпывает запасы: при нагрузке 60 кВ и почти нулевой генерации батарея разряжается на 1% в минуту симуляции, что соответствует нескольким часам реального времени.
Вот почему проектировщики микросетей говорят о необходимости многодневного резерва энергии — батарея должна быть достаточно ёмкой, чтобы пережить несколько дней пасмурной безветренной погоды.
Критическая роль накопителей в балансировании энергии
Второе ключевое понимание, которое даёт симулятор, — это немыслимость современной микросети на основе ВИЭ без развитого накопителя энергии.
В системе с традиционными генераторами батареи выполняют второстепенную роль — они аварийный резерв или источник резких кратковременных скачков мощности. В микросети с ВИЭ аккумулятор становится центральным компонентом архитектуры. Его основная функция — сглаживание суточных, а иногда и недельных флуктуаций генерации.
Рассмотрим типичный суточный цикл. Ночью солнце не светит, ветер слаб, но жилые дома потребляют электричество на отопление, освещение и бытовую технику. Батарея разряжается, восполняя дефицит.
С рассветом солнечные панели начинают просыпаться, генерация нарастает, достигая максимума в полдень. В это время батарея переключается в режим зарядки, накапливая энергию для ночного периода.
Вечером, когда солнце садится, а нагрузка может повыситься (люди возвращаются домой, включают приборы), батарея вновь начинает разряжаться.
Без накопителя система будет иметь резкие скачки мощности, подаваемой в нагрузку: днём генерация может быть в 10 раз выше потребления, ночью — нулевой.
Потребитель (индустриальное предприятие или жилой комплекс) не может работать при таких колебаниях напряжения. Кроме того, при избытке генерации энергия попросту теряется, растворяясь в виде тепла в резисторах, если её некуда девать.
На практике (через интерфейс симулятора) пользователь может напрямую наблюдать этот эффект. Если установить ёмкость батареи на минимум (50 кВт·ч) при достаточно большой солнечной панели (200 кВт) и взглянуть на графики, видно: батарея быстро заполняется до максимума, далее её зарядка прерывается, потому что ёмкость исчерпана, и избыток солнечной энергии просто не может быть использован. Если же ёмкость увеличить до 500 кВт·ч, картина иная: батарея имеет достаточно времени для полной зарядки, сглаживая пики генерации.
Более того, адекватная ёмкость батареи решает задачу миграции энергии между днём и ночью, а в расширенном варианте — между сезонами. Летом солнца много, зимой его недостаточно. Если батарея достаточно велика (или включена в системе долгосрочное хранилище типа гидрофлота или тепловых накопителей), система может летом накопить избыток для зимних нужд.
Хотя классическая батарея в симуляторе моделирует только суточный цикл, пользователь понимает, что масштабирование этого принципа на более долгие периоды — это путь к полной энергетической независимости.
Комплементарность солнца и ветра: синергия источников
Третья и наиболее тонкая концепция, которую раскрывает симулятор, — комплементарность различных возобновляемых источников.
На первый взгляд кажется, что солнце и ветер просто два независимых источника генерации, и вероятность одновременного отказа обоих — это произведение вероятностей отказа каждого. Однако реальное взаимодействие между ними гораздо богаче.
Суточный цикл: днём солнце светит, ветер часто слабее. Ночью солнца нет, но ветер часто усиливается — это связано с формированием температурных градиентов, разницей нагрева суши и моря (в прибрежных регионах), иными метеорологическими факторами. Таким образом, по времени суток два источника естественным образом дополняют друг друга.
Сезонный цикл: летом солнца много, но ветер часто стихает. Зимой солнца мало (особенно в высоких широтах), но ветры усиливаются — циклоны и антициклоны становятся более энергичными. Вновь комплементарность работает в нашу пользу.
Суточная погода: при пасмурной погоде, когда солнечная генерация падает на 80%, происходит конвекция воздуха из-за неравномерного нагрева облачной системой, ветер часто усиливается. И наоборот, в ясные штильные дни, когда генерируется много солнца, ветер минимален.
Всё это означает, что если в микросети установлены оба источника в разумной пропорции, вероятность одновременного обнуления обеих генераций крайне мала. Это кардинально отличается от сценария с одним источником, где перерывы генерации носят регулярный, предсказуемый и продолжительный характер.
Симулятор демонстрирует это наглядно. На графике генерации при симультанном моделировании солнца и ветра видно: когда солнечная кривая находится в минимуме (ночь), ветровая часто находится в подъёме, и наоборот.
На временны?м интервале в 30 измерений (примерно часов симуляции в режиме 1x) полное обнуление обеих генераций почти не наблюдается. Это означает, что батарея работает не в режиме экстренного спасения, а в режиме плавной оптимизации — она сглаживает естественные колебания, но не вынуждена запасаться на многодневный цикл полного отказа генерации.
Проектирование микросети: выбор параметров
На основе понимания трёх вышеназванных концепций пользователь симулятора постепенно постигает, как правильно подобрать параметры микросети для конкретных условий эксплуатации.
Соотношение мощностей генераторов к мощности нагрузки — первый критерий выбора. Если установленная мощность солнечных панелей и ветротурбины суммарно равна пиковой нагрузке, то в хорошую погоду система может обслуживать потребителя без помощи батареи. Однако при плохой погоде генерация падает, и батарея становится основным источником.
Чтобы гарантировать надёжность, установленная мощность должна быть больше пиковой нагрузки — типично в 1,5–2 раза, иногда больше в северных широтах с низким среднегодовым солнечным ресурсом.
На практике в симуляторе это означает: если нагрузка 60 кВт, а вы хотите, чтобы система работала в режиме «Пасмурный штиль», то сумма номинальных мощностей панелей и турбины должна быть минимум 60–70 кВт, иначе батарея будет разряжаться.
Ёмкость батареи определяется через анализ энергетического баланса на протяжении критического периода — чаще всего это период плохой погоды (пасмурные дни с ветром ниже среднего) или полярная ночь.
Если система должна обеспечивать нагрузку в 60 кВт в течение ночи (12 часов реального времени) без солнца и при минимальном ветре, то энергетический дефицит составит примерно 60 кВт ? 12 ч = 720 кВт·ч.
Добавляя запас прочности (буферность 20%), получаем батарею на 850 кВт·ч минимум. Симулятор позволяет экспериментировать: установить нагрузку 60 кВт, батарею 200 кВт·ч, запустить сценарий «Пасмурный штиль» на ускорении 10x, и быстро убедиться, что батарея исчерпается. Увеличив ёмкость до 500 кВт·ч, видно, как система становится устойчивее.
Максимальная мощность зарядки/разрядки батареи — ещё один параметр, который часто упускают из виду. Батарея может быть огромной по ёмкости, но если её максимальная мощность разряда мала (например, 10 кВ при нагрузке 100 кВт), то во время пикового потребления батарея не сможет дать достаточно энергии, и система коллапсирует.
На практике это означает: пиковая мощность разряда батареи должна быть не менее пиковой нагрузки, а лучше — на 20–30% выше для маневренности.
В симуляторе это показывается как невозможность системы поддерживать баланс при высокой нагрузке и низкой максимальной мощности батареи.
Учёт сезонных и суточных колебаний — это стратегический аспект проектирования. Симулятор работает в масштабе минут реального времени, позволяя наблюдать суточный цикл в сжатом виде.
Реальные системы требуют анализа данных о солнечном ресурсе и ветре за 20–30 лет, чтобы определить, насколько ёмкость батареи должна быть увеличена, чтобы пережить худший месяц года (обычно январь в северном полушарии, когда и солнца мало, и ветры сильные, но нерегулярны). Пользователь симулятора, варьируя инсоляцию и скорость ветра в соответствии с реальными данными своего региона, может прикинуть, какой запас необходим.
Запасы прочности и надёжность — финальный урок. Практические микросети на 99,9% надёжности (три девятки — отказ один раз в тысячу часов) требуют перемерности по всем параметрам.
Если расчёт показывает батарею в 500 кВт·ч, реальная система будет установлена с запасом в 30–50% дополнительной ёмкости, чтобы учесть деградацию аккумуляторов со временем, неточность прогнозов, и непредвиденные колебания нагрузки.
На экране симулятора это видно как разница между минимально работающей конфигурацией (батарея на пределе, график баланса то в плюс, то в минус, SoC прыгает) и комфортной (батарея заряжена на 50–80%, баланс в основном положительный, система имеет буфер).
В итоге, интерактивный Microgrid Simulator — это не просто игра или визуализатор. Это дидактический инструмент, который переводит абстрактные концепции энергетики в осязаемый опыт. Через экспериментирование с параметрами, наблюдение графиков и попытку достичь баланса при разных погодных условиях пользователь постигает, почему инженеры выбирают именно эти соотношения мощностей и ёмкостей, почему стоимость батареи часто превышает стоимость самих панелей и турбин, и почему переход на возобновляемую энергию требует переосмысления архитектуры электросистемы, а не просто замены одних генераторов на другие.
Ссылка на веб-приложение: Интерактивный симулятор Microgrid Simulator
Повный Андрей Владимирович, преподаватель Филиала УО Белорусский государственный технологический университет "Гомельский государственный политехнический колледж"

Телеграмм каналы для тех, кто каждый день хочет узнавать новое и интересное: